See Lantern in action

90 seconds. Health score, deploy correlation, query trends, actionable fixes.

What you'll see

The Problem: deploy breaks queries and you're left guessing

1 The Problem

Deploy breaks queries, you're guessing. Without deploy-correlated monitoring, you're running git bisect on instinct.

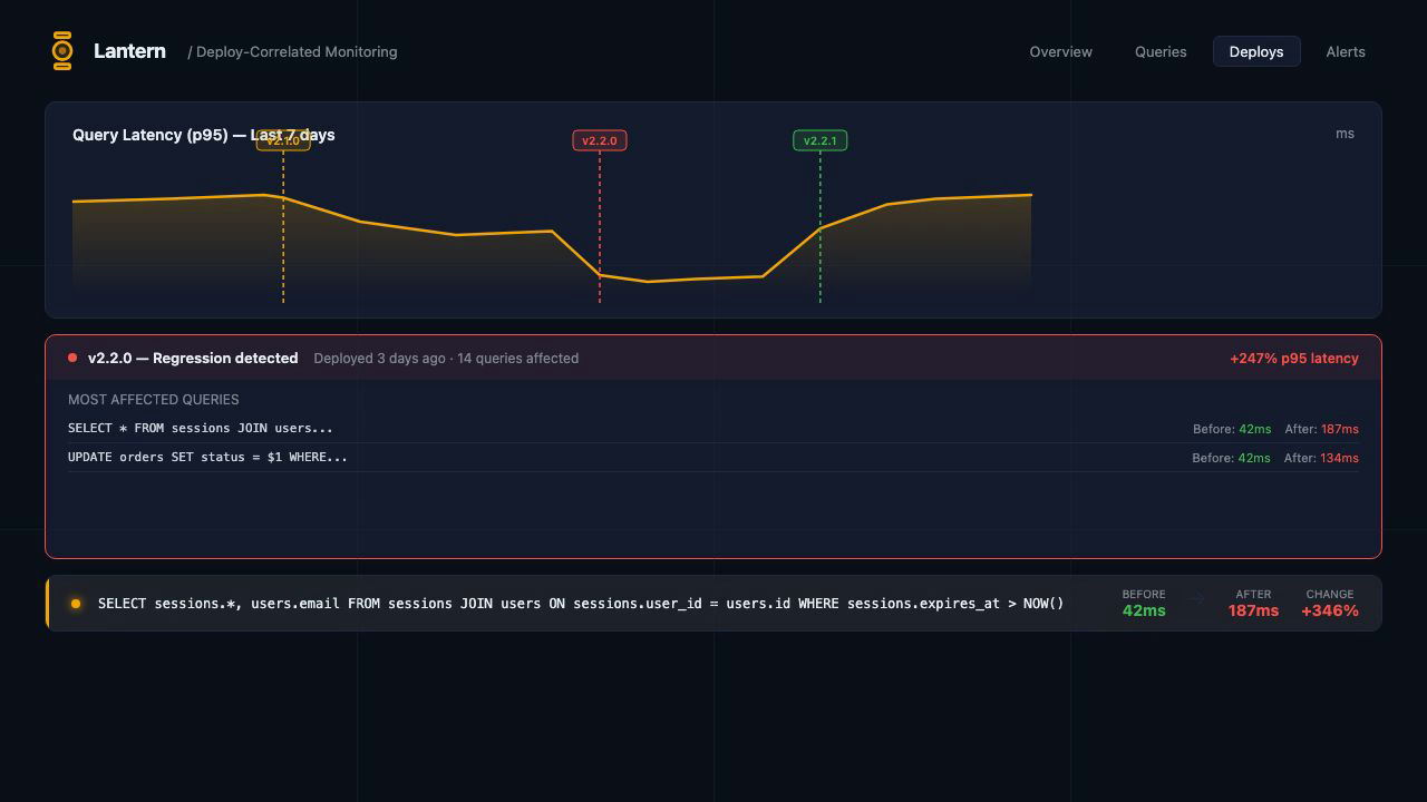
Deploy-Correlated Monitoring: see which release caused the regression

2 Deploy-Correlated Monitoring

See which release caused the regression. Every snapshot is tagged to the commit that was live when it ran.

Health Score Dashboard: one score across 6 dimensions

3 Health Score Dashboard

One score across 6 dimensions: cache hit ratio, unused indexes, bloat, autovacuum health, connection saturation, and query performance.

Actionable Recommendations: specific SQL and config fixes

4 Actionable Recommendations

Specific SQL and config fixes. Not just "your cache ratio is low" but the exact ALTER SYSTEM or CREATE INDEX to run.

Get Started: one gem, five minutes, free tier

5 Get Started

One gem, five minutes, free tier. Add the collector gem, configure your API key, and your first health score appears within minutes.

Ready to try it?

Free tier: 1 database, 3-day history. Five minutes to install.

Create your free account